¶à±¦µç¾º

ÄܺÄÔÆÏµÍ³Ôڵ¿ÆË¹Ã×¶û£¨ÉòÑô£© Æû³µÅä¼þÓÐÏÞ¹«Ë¾ÄܺÄÔÆÏµÍ³ÏîÄ¿µÄÉè¼ÆÓëÓ¦ÓÃ

 

  ÏîÄ¿Ãû³Æ£ºµÂ¿ÆË¹Ã×¶û£¨ÉòÑô£© Æû³µÅä¼þÓÐÏÞ¹«Ë¾ÄܺÄÔÆÏµÍ³
  ÏîÄ¿ËùÔÚ£ºÉòÑô
  ÏîĿʱ¼ä£º2022Äê7ÔÂ
 

 

ÏîÄ¿¸Å¿ö

±¾ÏîÄ¿ÖØµãÒª½â¾ö»ù´¡ÄܺÄÊý¾ÝµÄÖÇÄÜ»¯¡¢×Ô¶¯»¯¡¢¿ÉÊÓ»¯¡¢¿ÉÁ¿»¯µÄÊÕÂÞÓë´æ´¢£¬£¬£¬£¬£¬£¬£¬£¬´Ó¶ø½µµÍÄÜԴʹÓÃÓöÈ£¬£¬£¬£¬£¬£¬£¬£¬Îª½¨Éè½ÚÔ¼ÐÍÉç»áʩչ×÷Óᣡ£ ¡£¡£¡£¡£ ¡£

ÏîÄ¿¹æÄ£

ÏîÄ¿º¬1¸ö10KV±äµçËù3¸öµÍѹÅäµçÊÒ¼°³µ¼äÅäµçÏä¡£¡£ ¡£¡£¡£¡£ ¡£¶à±¦µç¾ºÌṩµÄAcrel-5000CloudÄܺÄÔÆÏµÍ³°üÀ¨£ºAcrel-5000CloudÈí¼þ¡¢6̨οء¢130Ö»ÖÇÄܵç±íAMC-72L/96L¡£¡£ ¡£¡£¡£¡£ ¡£26Ö»ÖÇÄܵç±íADL400¡£¡£ ¡£¡£¡£¡£ ¡£

 

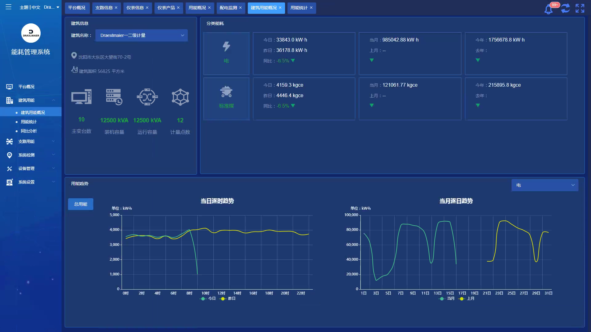
ƽ̨Ê×Ò³
ÓÃÄܸſö
ͬ±ÈÆÊÎö
²ÎÊýÅÌÎÊ
»·±ÈÆÊÎö
 

¿Í·þ1
¿Í·þ2
¿Í·þ3
¿Í·þ4
¡¾ÍøÕ¾µØÍ¼¡¿¡¾sitemap¡¿